AGX

Desktop

Explore, query, and visualize data with AI-driven speed

all in one seamless app.

agx

Desktop experience

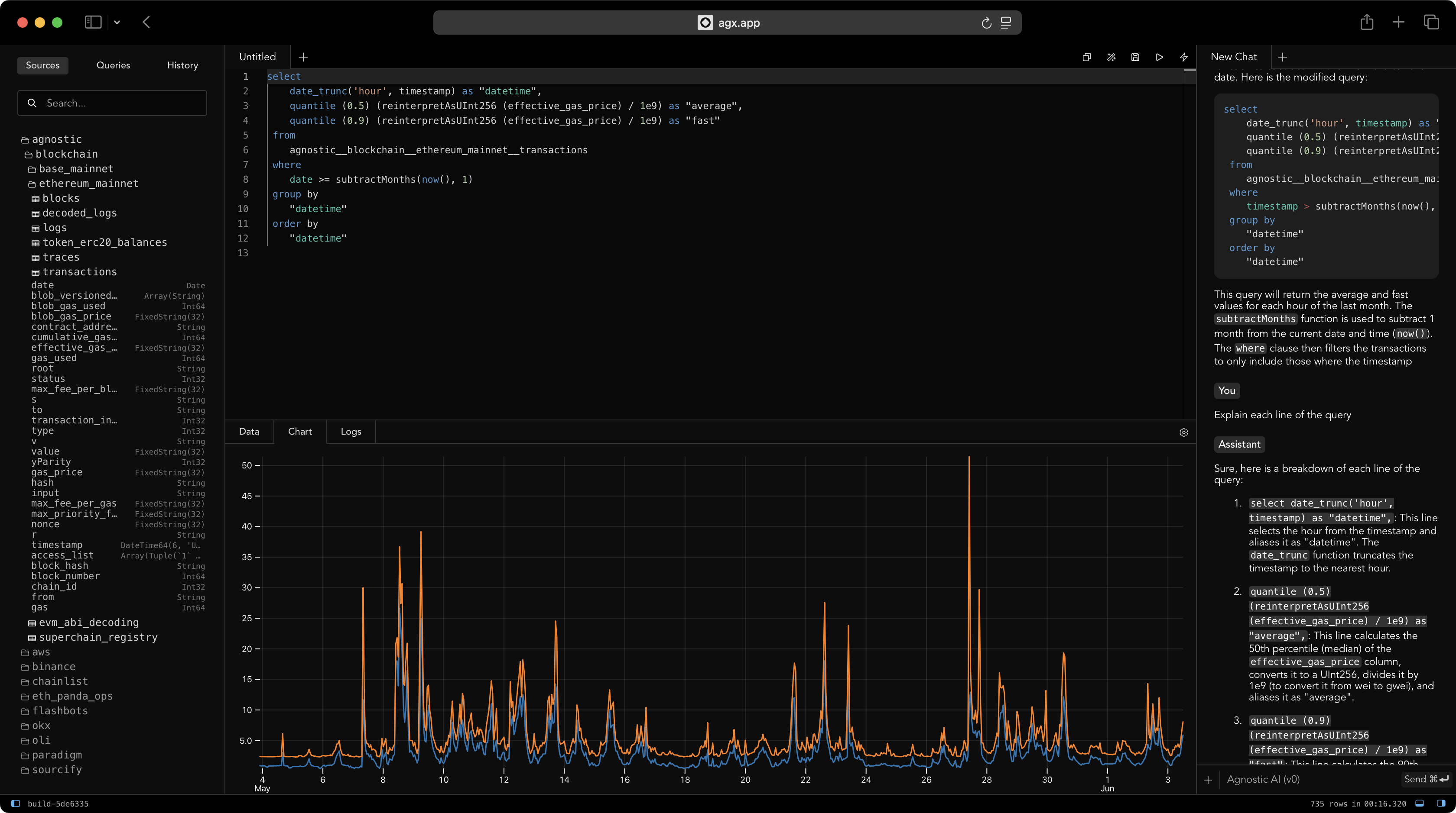
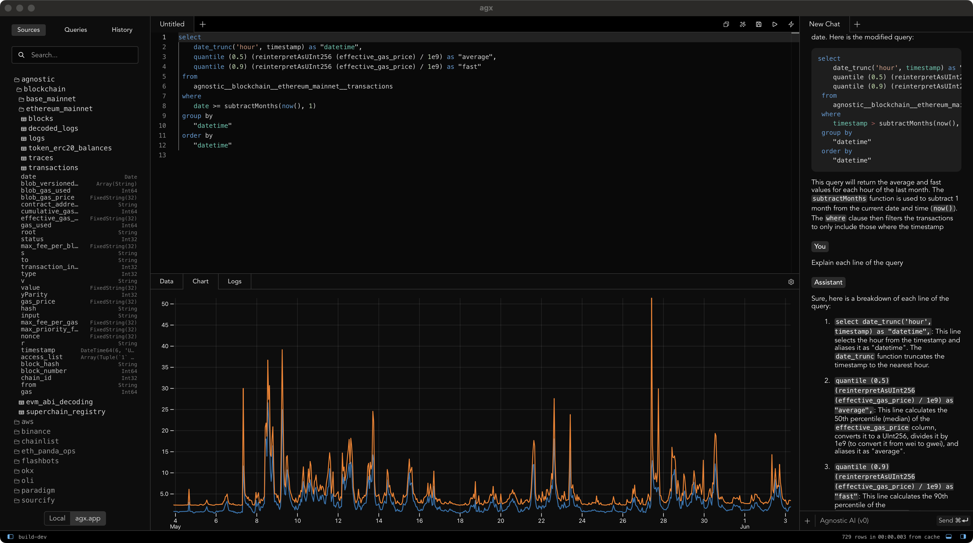
For analysts who think in queries and live in charts — AGX is your focused, AI-driven data command center, right on your desktop.

In Browser
Desktop app
Native application
Web application